금형ERP/MES는 클라우드 기반의 생산관리 시스템으로 금형 수주부터 설계·생산·납품·A/S까지 금형 제작을 위한 통합 생산 업무 환경을 지원합니다. 국내의 금형 제작 기업들이 빠른 산업 변화에 대응하고 경쟁력을 확보할 수 있도록 스마트 제조 환경을 구축해드립니다.
50여개 금형기업이 선택한 서비스




















고객사의 전산화 요구, 이젠 시스템으로 즉각 대응합니다.
수주 접수부터 납품, 매출까지 전 과정을 체계적으로 관리합니다. 고객별 수주 현황, 월별/분기별 매출 집계, 고객별 매출 분석 등 다각도의 매출 데이터를 제공하여 영업 전략 수립과 경영 의사결정을 지원합니다. 미수금 관리, 수주 잔고 현황 등을 통해 효율적인 자금 운영이 가능합니다.
생산 공정관리가 스마트해집니다.
내부 설비의 현재 부하(Load)와 잔여 CAPA 등을 고려한 공정스케쥴링 기능으로 신속한 생산공정 수립을 지원합니다. 생산 계획을 기반으로 작업 실적과 진척 현황을 관리하고, 공정 간 작업 정보가 공유되어 불필요한 대기 시간을 줄이고 전체 생산 리드타임이 효과적으로 단축됩니다.
금형 부품 정보 관리와 지재/외주 협업을 간편하게
금형 부품정보(E-BOM)를 손쉽게 관리하고 외부 설계 기업과의 협업 환경을 지원하여, 공급조달 과정을 한결 편리하게 만듭니다. 파트 리스트를 기반으로 원부자재를 조달하거나 외주 가공을 발주하는 프로세스를 체계적으로 지원하며, 모든 공급 정보가 실시간으로 공유됩니다. 이를 통해 업무 효율을 높이는 것은 물론, 공급처의 납품 지연 리스크를 사전에 예방할 수 있습니다.
모든 변경이력과 품질 문제까지 데이터로 기록하고 관리합니다.
설계 변경 이력부터 공정 중 발생한 품질(불량)이력까지, 제작 과정 중 발생하는 모든 이력을 기록하고 통계화합니다. 어떤 공정에서 어떤 사유로 불량이 주로 발생하는지 데이터를 분석하여 근본적인 품질 개선 활동을 지원합니다. 또한 고객의 모든 변경 요청 사항을 이력으로 관리하여 추가 작업 비용을 누락 없이 청구할 수 있습니다.
제작이 끝나야 알 수 있었던 원가, 이젠 실시간으로 보며 관리합니다.
과거에는 제작이 모두 끝나야만 알 수 있었던 원가와 달리, 금형 제작 과정에서 발생하는 모든 비용(내부 가공비, 외주비, 자재비 등)을 실시간으로 집계하여 원가 조절이 가능합니다. 제작 완료 후 수작업으로 하던 금형 제작 원가 보고서 또한 자동 생성됩니다.
공장 전체가 한눈에, '보이는 생산현장' 구현
공장 내 모든 설비의 가동 상태, 생산 진행 현황, 실적 등을 실시간으로 모니터링하여 현장에서 발생하는 문제를 파악하고 신속하게 대응할 수 있습니다. 또한 생산·설비 효율 분석, 제조원가 절감을 위한 금형 제작비용 분석 등 의사결정을 지원하는 다양한 통계 리포트를 제공합니다.
경영자가 관심있는 주요 리포트를 한 곳에서
경영 의사결정에 필요한 핵심 지표를 한눈에 확인할 수 있는 통합 리포트를 제공합니다. 매출 현황, 생산 진척률, 설비 가동률, 원가 분석 등 경영자가 관심있는 주요 리포트들을 통합하여 모니터링할 수 있습니다. 복잡한 데이터를 직관적인 차트와 그래프로 시각화하여 운영 상황을 빠르게 파악할 수 있으며, 이를 통해 신속한 경영 판단과 의사결정을 지원합니다.
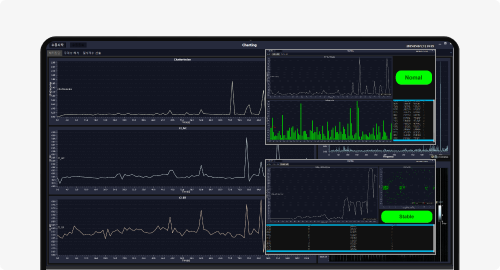
데이터 기반의 설비 모니터링
Iot기술을 접목한 CNC 데이터수집과 모니터링 기능을 제공합니다. 설비모니터링과 금형ERP/MES 시스템을 연계하여 설비가동 및 공작물 정보 등 실시간 모니터링이 가능합니다. CNC설비로부터 수집된 데이터를 기반으로 다양한 통계분석에 활용할 수 있습니다.
누구나 쉽게 사용 가능하고,
안정적인 운영이 가능한
클라우드형 금형ERP/MES입니다.
고객의 요구사항과 니즈를 반영한 지속적인 업그레이드가 진행됩니다.
클라우드(Saas)서비스로 별도의 내부 전산관리 인력이 없어도 운영이 가능합니다.
윈도우 탐색기, 엑셀 프로그램 방식의 UI·UX환경 제공으로 편리한 사용과 손쉬운 데이터 편집이 가능합니다.
고객의 원활한 시스템 사용을 위해 고객센터를 통한 전화 상담, 원격지원 등의 서비스가 제공됩니다.
기업의 기술자산 보안을 위해 침입탐지, 방화벽과 같은 보안 시스템을 운영하고 있습니다.
실제 도입 기업들이 경험한 금형 ERP/MES를 통한 변화
자동차 부품분야 금형 제작기업
금형제작 프로세스 통합관리로 업무효율UP, 원가DOWN
* 2023년 기준
가전분야 금형 제작기업
금형제작 품질, 납기관리로 고객사 만족도/신뢰도 향상!!
* 2023년 기준
스마트공장 공급기업 역량진단
산업통상자원부 장관상 수상 이큐엔텍(주)(김유용 대표)
금형ERP&MES를 통한 고객사 수상
네. 가능합니다. 클라우드 기반의 시스템으로 인터넷만 연결되어 있으면 시간, 장소에 상관없이 국내 및 해외에서도 활용이 가능합니다.
네. 가능합니다. 기업의 홈페이지에서 접근이 가능하여 기업의 내부 시스템처럼 활용이 가능합니다.
아니요. 그렇지 않습니다. 클라우드(Saas)서비스 방식으로 H/W 및 S/W 구매비용, 운영인력이 필요 없으므로 스마트공장 초기 비용에 대한 부담이 적고 소규모의 기업에서도 경제적·합리적인 비용으로 시스템 도입이 가능합니다.
언제든지 연락주세요. 문의하기

